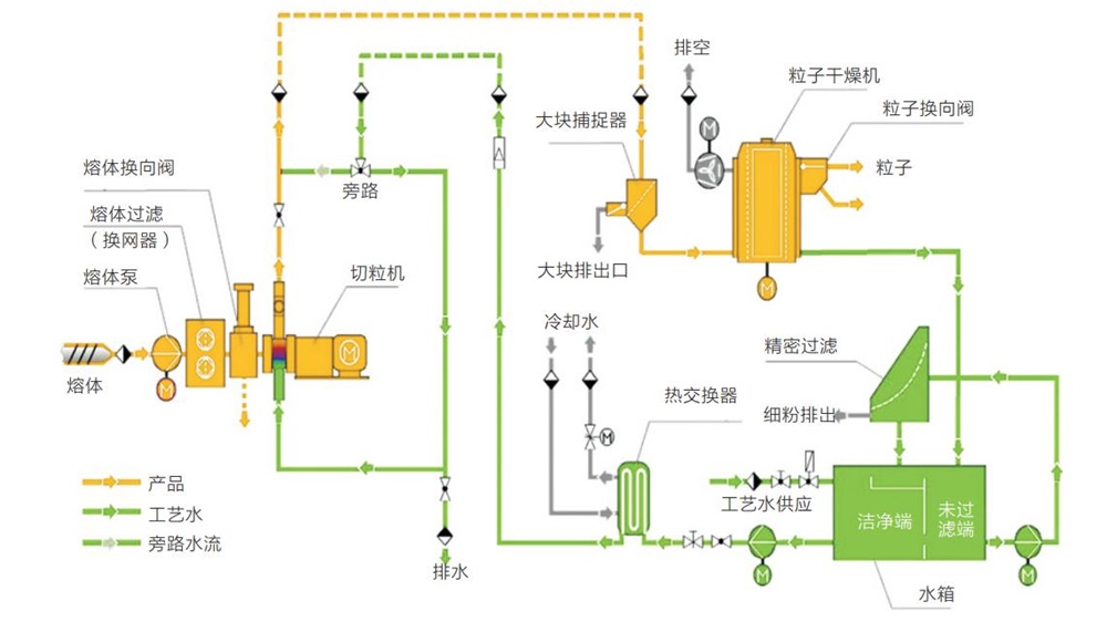
生物可降解母粒擠出機配備高扭矩齒輪箱、高扭矩芯軸、高耐磨耐腐筒體及螺紋元件、快捷加熱棒加熱、安全聯軸器和精確的PLC控制系統,確保設備的穩定、可靠和長時間運行。先進的水下切粒系統,自動化程度高,環境無煙塵排放,適合各種產量需求。
● 以顆粒淀粉作為生物降解填料的塑料
● 淀粉基疏松填料
● 熱塑性淀粉
● 聚乳酸(PLA)、聚乙烯醇(PVOH)、合成聚酯、聚丁二酸丁二醇酯(PBS)、聚羥基脂肪酸酯(PHA)、聚己內酯(PCL)、醋酯纖維(CA)
● 不同生物材料的復合物
● 塑料和生物材料的復合物
● 含 40-70 % 木材的填充增強材料
● 含天然纖維(如亞麻、大麻、纖維素)的填充和增強材料
● 木塑型材擠出
| 型號 | 螺桿直徑 | 槽深 | 長徑比 | 主電機 | 螺桿轉速 | 產量 |
| MTG30 | 30.7mm | 4.7mm | 48-60 | 18.5kw | 600rpm-900rpm | 30-50kg/h |
| MTG36 | 35.6mm | 6mm | 48-60 | 30kw-37kw | 600rpm-900rpm | 50-80kg/h |
| MTG40 | 41.2mm | 7mm | 48-60 | 45kw-55kw | 600rpm-900rpm | 120-180kg/h |
| MTG52 | 51.4mm | 8.7mm | 48-60 | 75kw-110kw | 600rpm-900rpm | 200-300kg/h |
| MTX52 | 51.4mm | 8.7mm | 48-60 | 75kw-160kw | 600rpm-900rpm | 200-400kg/h |
MTG65 | 62.4mm | 11mm | 48-60 | 110kw-185kw | 600rpm-900rpm | 300-500kg/h |
MTX65 | 62.4mm | 11mm | 48-60 | 110kw-250kw | 600rpm-900rpm | 300-600kg/h |
MTG75 | 71mm | 12mm | 48-60 | 185kw-280kw | 600rpm-900rpm | 500-700kg/h |
MTX75 | 71mm | 12mm | 48-60 | 185kw-315kw | 600rpm-900rpm | 500-800kg/h |
MTG95 | 91mm | 14mm | 48-60 | 280kw-400kw | 600rpm-900rpm | 700-1000kg/h |
MTX95 | 91mm | 14mm | 48-60 | 280kw-560kw | 600rpm-900rpm | 700-1200kg/h |
(備注:MTG系列齒輪箱為國產型, MTX系列齒輪箱為進口型)


